Activity Logs
The Activity Logs feature provides a detailed record of all activities performed within the system over the last three months. Users can search for specific events, filter logs by status, task type, or time interval (in minutes, hours, or days), and view key details such as the entity involved, the task performed, the initiator, and the start or completion time. This helps track important actions like application creation, scans, and configuration updates, ensuring full visibility and accountability for all operations.
To help users track actions at different scopes, there are two types of activity logs:
1. Tenant-level Activity Logs – Capture and display all activities performed across the entire tenant, giving administrators a global view.
2. Application-level Activity Logs – Record activities specific to a selected application, offering a more focused view of app-related actions.
How to view Tenant-level Actitivy Logs
-
Open your browser and visit: https://<your-tenant>.apisecapps.com
-
Click on the Tenant Administration icon

-
From the drop down select Activity Logs.

-
Now you will see the Activity Logs window with different filter options.

-
Using the Status filter, you can select In Progress, Completed, Failed, or Started to display only the relevant activity logs.

- Using the Tasks filter, you can select Reachability, Scan, Auth, Dry Run, or Application Creation to view only the corresponding activity logs.

- Using the Time Interval filter, you can specify a range in minutes, hours, or days to view activity logs within the selected time frame.

- After selecting the required filters click on the Apply button to view the logs.

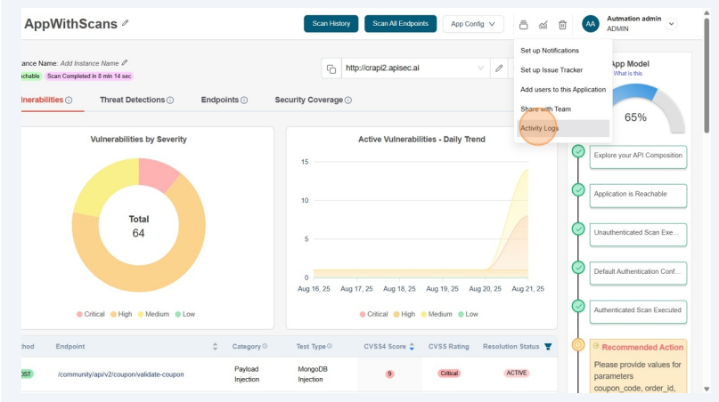
How to view Application-level Actitivy Logs
-
Open your browser and visit: https://<your-tenant>.apisecapps.com
-
From the Applications window, click on the See More option of the desired application to view its activity logs.

- Now, click on the Administration menu.

-
From the drop down select Activity Logs.

-
Now you will see the Activity Logs window with different filter options.

-
After selecting the required filters click on the Apply button to view the logs related to the application.
