Welcome to the APIsec
Overview: Unlocking the Power of API Security Automation with APIsec
The Future of API Security – Fully Automated & Continuous
APIs are the backbone of modern applications, and securing them manually is no longer an option. APISec is the only 100% automated API security testing platform, built to run thousands of test cases tailored to your unique API architecture without manual effort.
Why Does It Matter?
- APIs are the #1 target for attackers – Unprotected APIs are a goldmine for cybercriminals.
- Manual testing is slow – Traditional security testing can’t keep up with continuous development cycles.
- APISec is fully automated – It integrates directly into your workflow and continuously identifies security gaps before attackers do.
Inside Your APISec Dashboard – Real-time Security Insights
When you log in, your dashboard becomes mission control for API security, providing real-time analytics and actionable insights at a glance. Here’s what you can expect:
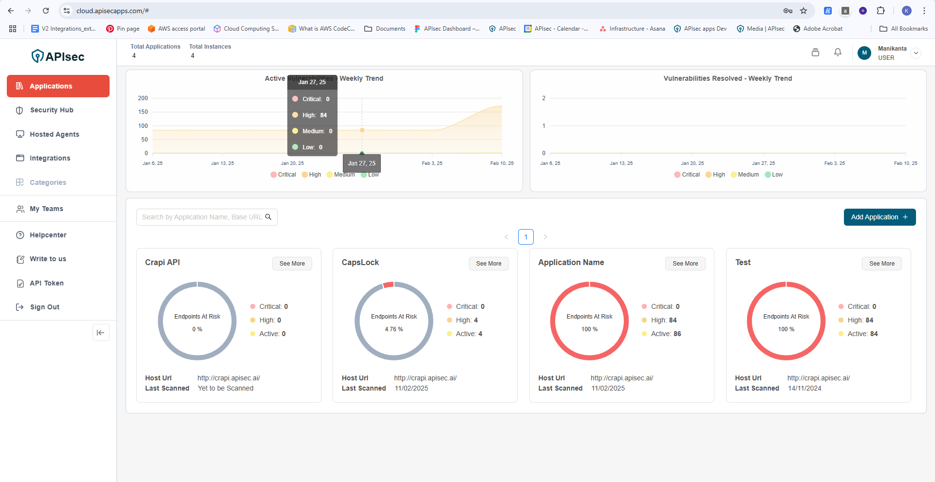
Total API Inventory & Risk Exposure
Your dashboard gives you an instant overview of all APIs, showing total applications onboarded and the number of instances under testing.
Graphical Insights – Get weekly security trends on API vulnerabilities and risk levels. Categorized Risks – See which vulnerabilities are classified as Critical, High, Medium, or Low, helping you prioritize fixes.
Takeaway: Stop guessing—get real-time visibility into API security gaps before they become a problem!
Instant Security Posture of Every API
Your APIs are evaluated for security risk continuously, helping you track which ones are safe and which need immediate attention.
- Endpoint at Risk (%) – Instantly see what percentage of endpoints are vulnerable.
- Breakdown of Critical, High, and Active Issues – Know which vulnerabilities demand immediate fixes.
- Scan History & Status – Track when each API was last scanned and whether it’s still exposed.
Clicking "See More" gives you a deep dive into each Application’s security posture and other configuration details, along with remediation steps to fix issues faster!
What’s Next?
You’ve just unlocked a powerful API security platform. Now, take the next step:
- Explore deeper insights on your APIs by clicking “See More” in the dashboard.
- Onboard your APIs if you haven’t already—APIsec makes it easy
- Check out integrations to connect APIsec with your existing API management tools.
Stay ahead of attackers. Secure your APIs. Automate your defenses. Welcome to the future of API security—with APIsec!
