How to Delete Application
Navigate to URL
Open your browser and visit: https://<your-tenant>.apisecapps.com
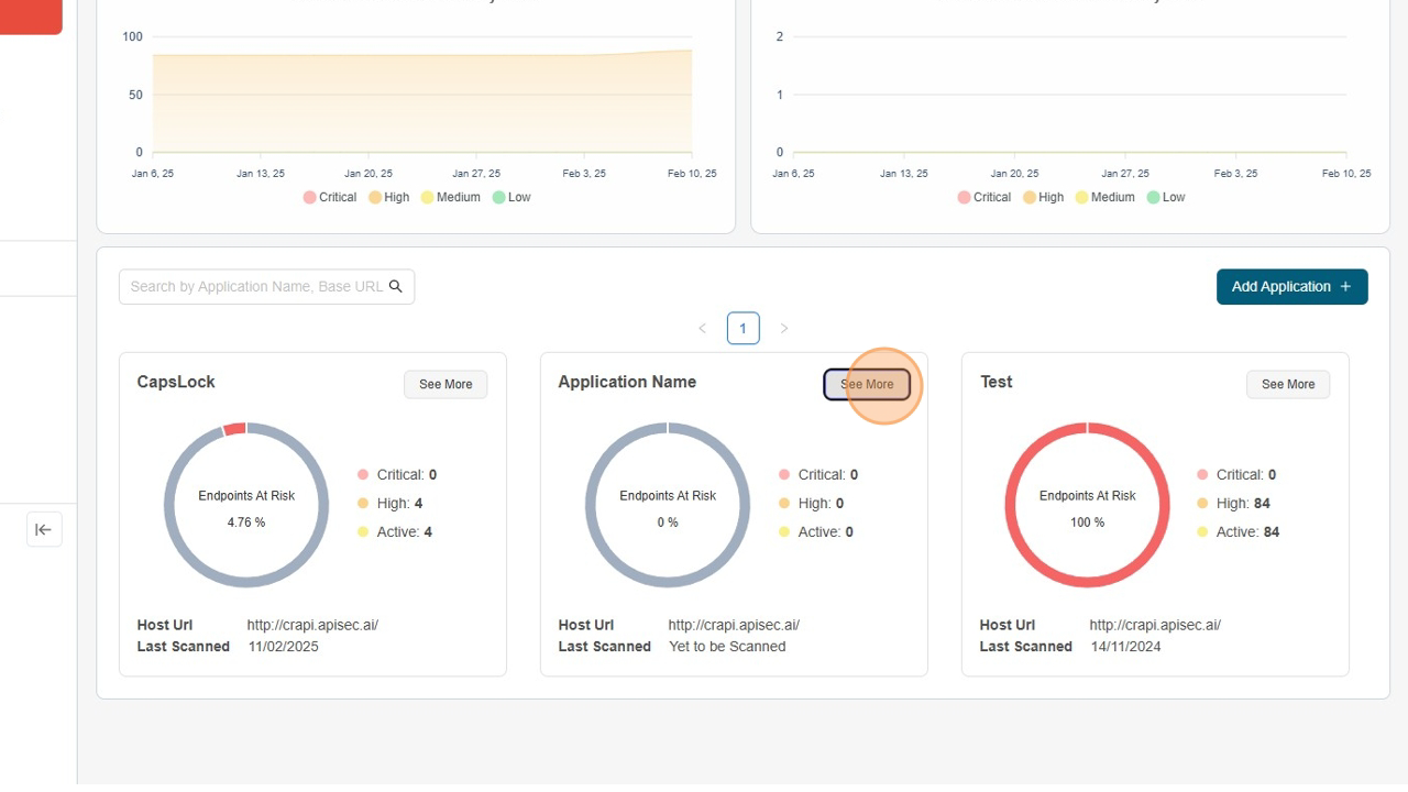
Visit the application.
- Click on "See more" to open the application

Delete Application
- Navigate to "Vulnerabilities Details".

- Click on "Delete Icon".

- Click on "Delete Button".
